Wähle einen Artikel
Grafana via Docker auf VPS installieren
Grafana via Docker auf VPS installieren

Volle Kontrolle mit deinem eigenen VPS von easyname

Mit einem VPS von easyname hast du volle Kontrolle über deinen Server – flexibel, skalierbar und umweltbewusst betrieben in ISO-zertifizierten Rechenzentren in Österreich. Ideal für deine Anwendungen, Projekte und maximale Performance.

Rechenzentrum

0. Überblick

  • Verwendetes System: Debian 11 64 bit (VPS General Purpose)
  • Genutzter User: Ich nehme alles als „root“ vor
  • Zeitdauer: ca. 10 Minuten
  • Schwierigkeit: Einfach. Nur Code kopieren ?
  • Besonderheiten:
    • Grundlage ist folgende Anleitung: Traefik Reverseproxy installieren Diese Anleitung muss zuerst ausgeführt werden.
    • Die Installation von Docker / Docker Compose wird hier vorausgesetzt.

1. Grafana installieren

1.1 Einleitung

Grafana ist eine open source Software, welche Daten aus verschiedenen Quellen in einem modernen Design aufbereiten kann. Als Datenquellen können unter anderem MySQL, PostgreSQL, Prometheus und vieles mehr dienen.

1.2 Infos zu yml Dateien

Bei yml Dateien ist es sehr wichtig, dass die Zeilen alle richtig eingerückt sind. Die Zeilen MÜSSEN immer mit der Leertaste eingerückt werden. Es dürfen KEINE Tabs enthalten sein. Du kannst den nachfolgenden Code immer online „überprüfen“ lassen. Die meisten Fehler entstehen nämlich durch die falsche Formatierung. Ein Dienst zum Überprüfen ist zum Beispiel: https://codebeautify.org/yaml-validator

1.3 Vorbereitung

Diese Anleitung basiert auf dem aktuellen Debian 10 Betriebssystem. Grafana werden wir unter Docker realisieren. Dies ermöglicht uns später sehr schnelle Updates und eine schnelle Installation.

Um Grafana neben anderen Diensten auf unserem Server betreiben zu können, nutzen wir hier den Reverse Proxy Traefik.

1.3.1 Verzeichnis erstellen

Wir erstellen uns ein neues Verzeichnis, in welchem wir später alle Daten von Grafana abspeichern. Dazu geben wir folgendes in der Konsole ein:

mkdir -p /opt/containers/grafana/{grafana,prometheus}

Du kannst hier auch ein anderes Verzeichnis verwenden. Musst dann aber die gesamte Anleitung entsprechend anpassen.

Nun müssen wir noch die Rechte des Ordners anpassen. Dazu gibst du folgendes ein:

chown 1000:1000 /opt/containers/grafana/grafana

1.3.2 docker-compose.yml erstellen

Nun können wir mit der eigentlichen „Installation“ von Grafana beginnen. Dazu öffnest du folgende Datei:

nano /opt/containers/grafana/docker-compose.yml

Nun kopierst du folgenden Code in die Datei. Dieser Code ist unser Bauplan für unseren Grafana Container.

version: '3'

services:

  mon_prometheus:

    image: prom/prometheus:latest

    container_name: mon_prometheus

    restart: unless-stopped

    volumes:

      - ./prometheus/prometheus.yml:/etc/prometheus/prometheus.yml

    depends_on:

      - mon_node-exporter

      - mon_cadvisor

    networks:

      - default

  mon_node-exporter:

    image: prom/node-exporter:latest

    container_name: mon_node-exporter

    restart: unless-stopped

    volumes:

      - /proc:/host/proc:ro

      - /sys:/host/sys:ro

      - /:/rootfs:ro

    command:

      - '--path.procfs=/host/proc'

      - '--path.sysfs=/host/sys'

      - '--path.rootfs=/rootfs'

      - '--collector.filesystem.ignored-mount-points="^(/rootfs|/host|)/(sys|proc|dev|host|etc)($$|/)"'

      - '--collector.filesystem.ignored-fs-types="^(sys|proc|auto|cgroup|devpts|ns|au|fuse\.lxc|mqueue)(fs|)$$"'

    networks:

      - default

  mon_cadvisor:

    image: google/cadvisor:latest

    container_name: mon_cadvisor

    restart: unless-stopped

    volumes:

      - /:/rootfs:ro

      - /var/run:/var/run:rw

      - /sys:/sys:ro

      - /var/lib/docker/:/var/lib/docker:ro

    networks:

      - default

  mon_grafana:

    image: grafana/grafana:latest

    container_name: mon_grafana

    restart: unless-stopped

    volumes:

      - /opt/containers/grafana/grafana:/var/lib/grafana

    user: "1000" # USER ID des Docker Users anpassen

    depends_on:

      - mon_prometheus

    networks:

      - default

    labels:

      - "traefik.enable=true"

      - "traefik.http.routers.grafana.entrypoints=http"

      - "traefik.http.routers.grafana.rule=Host(`grafana.euredomain.de`)"

      - "traefik.http.middlewares.grafana-https-redirect.redirectscheme.scheme=https"

      - "traefik.http.routers.grafana.middlewares=grafana-https-redirect"

      - "traefik.http.routers.grafana-secure.entrypoints=https"

      - "traefik.http.routers.grafana-secure.rule=Host(`grafana.euredomain.de`)"

      - "traefik.http.routers.grafana-secure.tls=true"

      - "traefik.http.routers.grafana-secure.tls.certresolver=http"

      - "traefik.http.routers.grafana-secure.service=grafana"

      - "traefik.http.services.grafana.loadbalancer.server.port=3000"

      - "traefik.docker.network=proxy"

      - "traefik.http.routers.grafana-secure.middlewares=secHeaders@file"

    networks:

      - proxy

      - default

networks:

  proxy:

    external: true

Nun müssen wir noch einiges anpassen.

1.3.3 Hostname anpassen

Nun musst du noch den Hostnamen anpassen, über welchen später Grafana erreichbar sein soll.

Diese beiden Zeilen musst du anpassen.

    - "traefik.http.routers.grafana.rule=Host(`grafana.euredomain.de `)"
    - "traefik.http.routers.grafana-secure.rule=Host(`grafana.euredomain.de`)"

In meinem Fall also:

    - "traefik.http.routers.grafana.rule=Host(`grafana.testbereich.net`)"
    - "traefik.http.routers.grafana-secure.rule=Host(`grafana.testbereich.net`)"

Wenn du Grafana direkt auf deiner „Hauptdomain“ betreiben willst, dann änderst du es folgendermaßen ab:

"traefik.http.routers.grafana.rule=Host(`www.euredomain.de`,`euredomain.de`)"
"traefik.http.routers.grafana-secure.rule=Host(`www.euredomain.de`,`euredomain.de`)"

1.3.4 Prometheus konfigurieren

Nun müssen wir noch Prometheus konfigurieren. Dazu legen wir uns eine neue Datei an.

nano /opt/containers/grafana/prometheus/prometheus.yml

Gib nun folgendes ein:

global:
  scrape_interval: 15s evaluation_interval: 15s rule_files:
scrape_configs:
  - job_name: 'node-exporter'
    static_configs:
      - targets: ['mon_node-exporter:9100']
  - job_name: 'cadvisor'
    static_configs:
      - targets: ['mon_cadvisor:8080']

2. Grafana starten

Gib nun folgendes ein, um deinen Grafana Container zu starten:

docker compose -f /opt/containers/grafana/docker-compose.yml up -d 

Beim ersten Start des Containers wird Grafana initialisiert. Dies bedeutet, dass die Datenbank eingerichtet, deine Einstellungen übernommen werden und vieles mehr. Daher dauert es einige Minuten, bis der Container dann über die Webseite erreichbar ist. Bei mir hat es ca. 2 Minuten gedauert.

Gehe nun auf deine Webseite (z.B. grafana.deinedomain.de). Du solltest nun folgendes sehen:

Bildschirm mit dunklem Grafana-Loginfenster, orangefarbenem Logo, Felder Email/Username und Password, blauem Log in-Button.

Die Zugangsdaten lauten:

  • Nutzername: admin
  • Passwort: admin

Nun wirst du aufgefordert ein neues Kennwort zu vergeben.

Bildschirm mit Grafana-Login: Logo Welcome to Grafana, zwei Passwortfelder, Button Submit, Link Skip.

Anschließend siehst du das Grafana Dashboard.

Grafana-Dashboard im Dunkelmodus: linkes Menü, obere Leiste, drei Panels: Tutorial, Data Sources, Dashboards.

3. Mit Prometheus verbinden

Um die Daten von unserem Server zu bekommen, müssen wir uns mit Prometheus verbinden. Dazu klickst du auf „Add your first data source“.

Dunkles Grafana-Dashboard mit linker Sidebar; Karten für Data Sources, Tutorials und Dashboards; Data Sources rot umrandet.

Hier wählst du „Prometheus“ aus.

UI-Screenshot: Liste von Zeitreihen-Datenquellen; Prometheus hervorgehoben, Graphite darunter.

Nun gibst du folgendes bei URL ein:

http://mon_prometheus:9090

Screenshot einer Grafana-Einstellungsseite für Prometheus-Datenquelle; URL http://mon_prometheus:9090 ist eingetragen.

Scrolle anschließend nach unten und klicke auf „Save & Test“.

Dunkles UI: Misc; Toggle Disable metrics lookup; Textfeld; Exemplars; Buttons Back, Explore, Delete, Save & test.

Wenn du alles richtig gemacht hast, dann sollte diese Meldung erscheinen.

Dunkles UI-Fenster mit grünem Häkchen und Text 'Data source is working' in einem hervorgehobenen Rechteck.

4. Neues Dashboard erstellen

Nun wollen wir unser erstes eigenes Dashboard erstellen. Wir wollen uns darin Daten über unseren VPS anzeigen lassen.

Klicke nun auf das „+“ und anschließend „Import“.

Grafana-Oberfläche im Dunkelmodus; linke Seitenleiste mit Plus-Symbol, Dropdown 'Create' mit Dashboard, Folder, Import.

Hier kopierst du nun folgenden langen Code hinein.

Dunkle Grafana-Import-Seite mit Upload-Button, URL/ID-Feld und rotem Rahmen um großen schwarzen Panelbereich.

Code:

{

  "annotations": {

    "list": [

      {

        "builtIn": 1,

        "datasource": "Prometheus",

        "enable": true,

        "hide": true,

        "iconColor": "rgba(0, 211, 255, 1)",

        "name": "Annotations & Alerts",

        "type": "dashboard"

      }

    ]

  },

  "description": "",

  "editable": true,

  "fiscalYearStartMonth": 0,

  "gnetId": 893,

  "graphTooltip": 1,

  "id": 3,

  "iteration": 1634498318206,

  "links": [],

  "liveNow": false,

  "panels": [

    {

      "cacheTimeout": null,

      "datasource": "Prometheus",

      "fieldConfig": {

        "defaults": {

          "color": {

            "mode": "thresholds"

          },

          "mappings": [

            {

              "options": {

                "match": "null",

                "result": {

                  "text": "N/A"

                }

              },

              "type": "special"

            }

          ],

          "thresholds": {

            "mode": "absolute",

            "steps": [

              {

                "color": "green",

                "value": null

              },

              {

                "color": "red",

                "value": 80

              }

            ]

          },

          "unit": "none"

        },

        "overrides": []

      },

      "gridPos": {

        "h": 6,

        "w": 4,

        "x": 0,

        "y": 0

      },

      "id": 31,

      "interval": null,

      "links": [],

      "maxDataPoints": 100,

      "options": {

        "colorMode": "none",

        "graphMode": "none",

        "justifyMode": "auto",

        "orientation": "horizontal",

        "reduceOptions": {

          "calcs": [

            "lastNotNull"

          ],

          "fields": "",

          "values": false

        },

        "text": {},

        "textMode": "auto"

      },

      "pluginVersion": "8.2.1",

      "targets": [

        {

          "expr": "count(rate(container_last_seen{name=~\".+\"}[$interval]))",

          "format": "time_series",

          "intervalFactor": 2,

          "refId": "A",

          "step": 1800

        }

      ],

      "title": "Anzahl Docker Container",

      "type": "stat"

    },

    {

      "datasource": null,

      "fieldConfig": {

        "defaults": {

          "color": {

            "mode": "palette-classic"

          },

          "custom": {

            "axisLabel": "",

            "axisPlacement": "auto",

            "barAlignment": 0,

            "drawStyle": "line",

            "fillOpacity": 0,

            "gradientMode": "none",

            "hideFrom": {

              "legend": false,

              "tooltip": false,

              "viz": false

            },

            "lineInterpolation": "linear",

            "lineWidth": 1,

            "pointSize": 5,

            "scaleDistribution": {

              "type": "linear"

            },

            "showPoints": "auto",

            "spanNulls": false,

            "stacking": {

              "group": "A",

              "mode": "none"

            },

            "thresholdsStyle": {

              "mode": "off"

            }

          },

          "mappings": [],

          "thresholds": {

            "mode": "absolute",

            "steps": [

              {

                "color": "green",

                "value": null

              },

              {

                "color": "red",

                "value": 80

              }

            ]

          },

          "unit": "decbytes"

        },

        "overrides": []

      },

      "gridPos": {

        "h": 7,

        "w": 8,

        "x": 4,

        "y": 0

      },

      "id": 39,

      "options": {

        "legend": {

          "calcs": [],

          "displayMode": "list",

          "placement": "bottom"

        },

        "tooltip": {

          "mode": "single"

        }

      },

      "pluginVersion": "8.2.1",

      "targets": [

        {

          "expr": "node_memory_MemTotal_bytes - node_memory_MemAvailable_bytes",

          "interval": "",

          "legendFormat": "",

          "refId": "A"

        }

      ],

      "timeFrom": null,

      "timeShift": null,

      "title": "RAM Verbrauch",

      "type": "timeseries"

    },

    {

      "datasource": "Prometheus",

      "fieldConfig": {

        "defaults": {

          "color": {

            "mode": "palette-classic"

          },

          "custom": {

            "axisLabel": "",

            "axisPlacement": "auto",

            "barAlignment": 0,

            "drawStyle": "line",

            "fillOpacity": 0,

            "gradientMode": "none",

            "hideFrom": {

              "legend": false,

              "tooltip": false,

              "viz": false

            },

            "lineInterpolation": "linear",

            "lineWidth": 1,

            "pointSize": 5,

            "scaleDistribution": {

              "type": "linear"

            },

            "showPoints": "auto",

            "spanNulls": false,

            "stacking": {

              "group": "A",

              "mode": "none"

            },

            "thresholdsStyle": {

              "mode": "off"

            }

          },

          "mappings": [],

          "thresholds": {

            "mode": "absolute",

            "steps": [

              {

                "color": "green",

                "value": null

              },

              {

                "color": "red",

                "value": 80

              }

            ]

          },

          "unit": "decbytes"

        },

        "overrides": []

      },

      "gridPos": {

        "h": 7,

        "w": 12,

        "x": 12,

        "y": 0

      },

      "id": 13,

      "links": [],

      "options": {

        "legend": {

          "calcs": [],

          "displayMode": "list",

          "placement": "bottom"

        },

        "tooltip": {

          "mode": "single"

        }

      },

      "pluginVersion": "8.2.1",

      "targets": [

        {

          "expr": "node_filesystem_size_bytes{fstype=\"ext4\"} - node_filesystem_free_bytes{fstype=\"ext4\"}",

          "format": "time_series",

          "hide": false,

          "interval": "",

          "intervalFactor": 2,

          "legendFormat": "",

          "refId": "A",

          "step": 600

        }

      ],

      "timeFrom": null,

      "timeShift": null,

      "title": "Festplatten Verbrauch",

      "type": "timeseries"

    },

    {

      "cacheTimeout": null,

      "datasource": "Prometheus",

      "fieldConfig": {

        "defaults": {

          "color": {

            "mode": "thresholds"

          },

          "decimals": 0,

          "mappings": [

            {

              "options": {

                "match": "null",

                "result": {

                  "text": "N/A"

                }

              },

              "type": "special"

            }

          ],

          "max": 500000000,

          "min": 0,

          "thresholds": {

            "mode": "absolute",

            "steps": [

              {

                "color": "rgba(50, 172, 45, 0.97)",

                "value": null

              },

              {

                "color": "rgba(237, 129, 40, 0.89)",

                "value": 400000000

              },

              {

                "color": "rgba(245, 54, 54, 0.9)"

              }

            ]

          },

          "unit": "decbytes"

        },

        "overrides": []

      },

      "gridPos": {

        "h": 6,

        "w": 4,

        "x": 0,

        "y": 6

      },

      "id": 30,

      "interval": null,

      "links": [],

      "maxDataPoints": 100,

      "options": {

        "orientation": "horizontal",

        "reduceOptions": {

          "calcs": [

            "lastNotNull"

          ],

          "fields": "",

          "values": false

        },

        "showThresholdLabels": false,

        "showThresholdMarkers": true,

        "text": {}

      },

      "pluginVersion": "8.2.1",

      "targets": [

        {

          "expr": "(node_memory_SwapTotal_bytes{instance=~'mon_node-exporter:9100'} - node_memory_SwapFree_bytes{instance=~'mon_node-exporter:9100'})",

          "format": "time_series",

          "intervalFactor": 2,

          "legendFormat": "",

          "refId": "A",

          "step": 1800

        }

      ],

      "title": "Swap",

      "type": "gauge"

    },

    {

      "cacheTimeout": null,

      "datasource": null,

      "fieldConfig": {

        "defaults": {

          "displayName": "",

          "mappings": [],

          "max": 100,

          "min": 0,

          "thresholds": {

            "mode": "absolute",

            "steps": [

              {

                "color": "green",

                "value": null

              },

              {

                "color": "red",

                "value": 80

              }

            ]

          }

        },

        "overrides": []

      },

      "gridPos": {

        "h": 8,

        "w": 8,

        "x": 4,

        "y": 7

      },

      "id": 35,

      "links": [],

      "options": {

        "orientation": "auto",

        "reduceOptions": {

          "calcs": [

            "last"

          ],

          "fields": "",

          "values": false

        },

        "showThresholdLabels": false,

        "showThresholdMarkers": false,

        "text": {}

      },

      "pluginVersion": "8.2.1",

      "targets": [

        {

          "expr": "100 - (avg by (cpu) (irate(node_cpu_seconds_total{mode=\"idle\"}[1m])) *100)",

          "hide": false,

          "interval": "",

          "legendFormat": "",

          "refId": "A"

        },

        {

          "expr": "(irate(node_cpu_seconds_total{mode=\"idle\"}[1m])) ",

          "hide": true,

          "interval": "",

          "legendFormat": "",

          "refId": "B"

        }

      ],

      "timeFrom": null,

      "timeShift": null,

      "title": "CPU Auslastung",

      "type": "gauge"

    },

    {

      "aliasColors": {},

      "bars": false,

      "dashLength": 10,

      "dashes": false,

      "datasource": "Prometheus",

      "editable": true,

      "error": false,

      "fieldConfig": {

        "defaults": {

          "links": []

        },

        "overrides": []

      },

      "fill": 1,

      "fillGradient": 0,

      "grid": {},

      "gridPos": {

        "h": 8,

        "w": 12,

        "x": 12,

        "y": 7

      },

      "hiddenSeries": false,

      "id": 9,

      "legend": {

        "alignAsTable": true,

        "avg": false,

        "current": false,

        "hideEmpty": false,

        "hideZero": false,

        "max": false,

        "min": false,

        "rightSide": true,

        "show": true,

        "total": false,

        "values": false

      },

      "lines": true,

      "linewidth": 2,

      "links": [],

      "nullPointMode": "null as zero",

      "options": {

        "alertThreshold": true

      },

      "percentage": false,

      "pluginVersion": "8.2.1",

      "pointradius": 5,

      "points": false,

      "renderer": "flot",

      "seriesOverrides": [],

      "spaceLength": 10,

      "stack": false,

      "steppedLine": false,

      "targets": [

        {

          "expr": "sum(rate(container_network_transmit_bytes_total{name=~\".+\"}[$interval])) by (name)",

          "intervalFactor": 2,

          "legendFormat": "",

          "refId": "A",

          "step": 240

        },

        {

          "expr": "rate(container_network_transmit_bytes_total{id=\"/\"}[$interval])",

          "hide": true,

          "intervalFactor": 2,

          "legendFormat": "",

          "refId": "B",

          "step": 10

        }

      ],

      "thresholds": [],

      "timeFrom": null,

      "timeRegions": [],

      "timeShift": null,

      "title": "Ausgehender Netzwerkverkehr pro Container",

      "tooltip": {

        "msResolution": true,

        "shared": true,

        "sort": 0,

        "value_type": "cumulative"

      },

      "type": "graph",

      "xaxis": {

        "buckets": null,

        "mode": "time",

        "name": null,

        "show": true,

        "values": []

      },

      "yaxes": [

        {

          "format": "Bps",

          "label": "",

          "logBase": 1,

          "max": null,

          "min": null,

          "show": true

        },

        {

          "format": "short",

          "label": "",

          "logBase": 10,

          "max": 8,

          "min": 0,

          "show": false

        }

      ],

      "yaxis": {

        "align": false,

        "alignLevel": null

      }

    },

    {

      "cacheTimeout": null,

      "datasource": "Prometheus",

      "fieldConfig": {

        "defaults": {

          "color": {

            "mode": "thresholds"

          },

          "decimals": 1,

          "mappings": [

            {

              "options": {

                "match": "null",

                "result": {

                  "text": "N/A"

                }

              },

              "type": "special"

            }

          ],

          "max": 1,

          "min": 0,

          "thresholds": {

            "mode": "absolute",

            "steps": [

              {

                "color": "rgba(50, 172, 45, 0.97)",

                "value": null

              },

              {

                "color": "rgba(237, 129, 40, 0.89)",

                "value": 0.75

              },

              {

                "color": "rgba(245, 54, 54, 0.9)",

                "value": 0.9

              }

            ]

          },

          "unit": "percentunit"

        },

        "overrides": []

      },

      "gridPos": {

        "h": 5,

        "w": 4,

        "x": 0,

        "y": 12

      },

      "id": 26,

      "interval": null,

      "links": [],

      "maxDataPoints": 100,

      "options": {

        "orientation": "horizontal",

        "reduceOptions": {

          "calcs": [

            "lastNotNull"

          ],

          "fields": "",

          "values": false

        },

        "showThresholdLabels": false,

        "showThresholdMarkers": true,

        "text": {}

      },

      "pluginVersion": "8.2.1",

      "targets": [

        {

          "expr": "min((node_filesystem_size_bytes{fstype=~\"xfs|ext4\",instance=\"mon_node-exporter:9100\"} - node_filesystem_free_bytes{fstype=~\"xfs|ext4\",instance=\"mon_node-exporter:9100\"} )/ node_filesystem_size_bytes{fstype=~\"xfs|ext4\",instance=\"mon_node-exporter:9100\"})",

          "format": "time_series",

          "hide": false,

          "interval": "",

          "intervalFactor": 2,

          "legendFormat": "",

          "refId": "A",

          "step": 1800

        }

      ],

      "title": "Festplatten Auslastung",

      "type": "gauge"

    },

    {

      "columns": [

        {

          "text": "Current",

          "value": "current"

        }

      ],

      "datasource": null,

      "editable": true,

      "error": false,

      "fontSize": "100%",

      "gridPos": {

        "h": 9,

        "w": 8,

        "x": 4,

        "y": 15

      },

      "id": 37,

      "links": [],

      "pageSize": null,

      "scroll": true,

      "showHeader": true,

      "sort": {

        "col": 1,

        "desc": true

      },

      "styles": [

        {

          "align": "auto",

          "colorMode": null,

          "colors": [

            "rgba(245, 54, 54, 0.9)",

            "rgba(237, 129, 40, 0.89)",

            "rgba(50, 172, 45, 0.97)"

          ],

          "decimals": 2,

          "pattern": "/.*/",

          "thresholds": [

            "10000000",

            " 25000000"

          ],

          "type": "number",

          "unit": "decbytes"

        }

      ],

      "targets": [

        {

          "expr": "sum(container_spec_memory_limit_bytes{name=~\".+\"} - container_memory_usage_bytes{name=~\".+\"}) by (name) ",

          "hide": true,

          "intervalFactor": 2,

          "legendFormat": "",

          "metric": "",

          "refId": "A",

          "step": 240

        },

        {

          "expr": "sum(container_spec_memory_limit_bytes{name=~\".+\"}) by (name) ",

          "hide": true,

          "intervalFactor": 2,

          "legendFormat": "",

          "refId": "B",

          "step": 240

        },

        {

          "expr": "container_memory_usage_bytes{name=~\".+\"}",

          "hide": false,

          "intervalFactor": 2,

          "legendFormat": "",

          "refId": "C",

          "step": 240

        }

      ],

      "title": "RAM Auslastung der Container",

      "transform": "timeseries_aggregations",

      "type": "table-old"

    },

    {

      "aliasColors": {},

      "bars": false,

      "dashLength": 10,

      "dashes": false,

      "datasource": "Prometheus",

      "editable": true,

      "error": false,

      "fieldConfig": {

        "defaults": {

          "links": []

        },

        "overrides": []

      },

      "fill": 1,

      "fillGradient": 0,

      "grid": {},

      "gridPos": {

        "h": 9,

        "w": 12,

        "x": 12,

        "y": 15

      },

      "hiddenSeries": false,

      "id": 8,

      "legend": {

        "alignAsTable": true,

        "avg": false,

        "current": false,

        "max": false,

        "min": false,

        "rightSide": true,

        "show": true,

        "total": false,

        "values": false

      },

      "lines": true,

      "linewidth": 2,

      "links": [],

      "nullPointMode": "null as zero",

      "options": {

        "alertThreshold": true

      },

      "percentage": false,

      "pluginVersion": "8.2.1",

      "pointradius": 5,

      "points": false,

      "renderer": "flot",

      "seriesOverrides": [],

      "spaceLength": 10,

      "stack": false,

      "steppedLine": false,

      "targets": [

        {

          "expr": "sum(rate(container_network_receive_bytes_total{name=~\".+\"}[$interval])) by (name)",

          "intervalFactor": 2,

          "legendFormat": "",

          "refId": "A",

          "step": 240

        },

        {

          "expr": "- rate(container_network_transmit_bytes_total{name=~\".+\"}[$interval])",

          "hide": true,

          "intervalFactor": 2,

          "legendFormat": "",

          "refId": "B",

          "step": 10

        }

      ],

      "thresholds": [],

      "timeFrom": null,

      "timeRegions": [],

      "timeShift": null,

      "title": "Eingehender Netzwerkverkehr pro Container",

      "tooltip": {

        "msResolution": true,

        "shared": true,

        "sort": 0,

        "value_type": "cumulative"

      },

      "type": "graph",

      "xaxis": {

        "buckets": null,

        "mode": "time",

        "name": null,

        "show": true,

        "values": []

      },

      "yaxes": [

        {

          "format": "Bps",

          "label": null,

          "logBase": 1,

          "max": null,

          "min": null,

          "show": true

        },

        {

          "format": "short",

          "label": null,

          "logBase": 1,

          "max": null,

          "min": null,

          "show": true

        }

      ],

      "yaxis": {

        "align": false,

        "alignLevel": null

      }

    },

    {

      "cacheTimeout": null,

      "datasource": "Prometheus",

      "fieldConfig": {

        "defaults": {

          "decimals": 0,

          "mappings": [

            {

              "id": 0,

              "op": "=",

              "text": "N/A",

              "type": 1,

              "value": "null"

            }

          ],

          "max": 100,

          "min": 0,

          "thresholds": {

            "mode": "absolute",

            "steps": [

              {

                "color": "rgba(50, 172, 45, 0.97)",

                "value": null

              },

              {

                "color": "rgba(237, 129, 40, 0.89)",

                "value": 70

              },

              {

                "color": "rgba(245, 54, 54, 0.9)",

                "value": 90

              }

            ]

          },

          "unit": "percent"

        },

        "overrides": []

      },

      "gridPos": {

        "h": 7,

        "w": 4,

        "x": 0,

        "y": 17

      },

      "id": 25,

      "links": [],

      "options": {

        "orientation": "horizontal",

        "reduceOptions": {

          "calcs": [

            "lastNotNull"

          ],

          "fields": "",

          "values": false

        },

        "showThresholdLabels": false,

        "showThresholdMarkers": true,

        "text": {}

      },

      "pluginVersion": "8.2.1",

      "targets": [

        {

          "expr": "((node_memory_MemTotal_bytes - node_memory_MemAvailable_bytes) / node_memory_MemTotal_bytes) * 100 ",

          "format": "time_series",

          "interval": "",

          "intervalFactor": 2,

          "legendFormat": "",

          "refId": "A",

          "step": 1800

        }

      ],

      "timeFrom": null,

      "timeShift": null,

      "title": "RAM Auslastung",

      "type": "gauge"

    },

    {

      "aliasColors": {},

      "bars": false,

      "cacheTimeout": null,

      "dashLength": 10,

      "dashes": false,

      "datasource": "Prometheus",

      "editable": true,

      "error": false,

      "fieldConfig": {

        "defaults": {

          "links": []

        },

        "overrides": []

      },

      "fill": 5,

      "fillGradient": 0,

      "grid": {},

      "gridPos": {

        "h": 8,

        "w": 24,

        "x": 0,

        "y": 24

      },

      "hiddenSeries": false,

      "id": 1,

      "legend": {

        "alignAsTable": true,

        "avg": false,

        "current": false,

        "max": false,

        "min": false,

        "rightSide": true,

        "show": true,

        "total": false,

        "values": false

      },

      "lines": true,

      "linewidth": 1,

      "links": [],

      "nullPointMode": "null as zero",

      "options": {

        "alertThreshold": true

      },

      "percentage": false,

      "pluginVersion": "8.2.1",

      "pointradius": 5,

      "points": false,

      "renderer": "flot",

      "seriesOverrides": [],

      "spaceLength": 10,

      "stack": true,

      "steppedLine": false,

      "targets": [

        {

          "expr": "sum(rate(container_cpu_usage_seconds_total{name=~\".+\"}[$interval])) by (name) * 100",

          "hide": false,

          "interval": "",

          "intervalFactor": 2,

          "legendFormat": "",

          "metric": "",

          "refId": "F",

          "step": 240

        }

      ],

      "thresholds": [],

      "timeFrom": null,

      "timeRegions": [],

      "timeShift": null,

      "title": "CPU Auslastung pro Container",

      "tooltip": {

        "msResolution": true,

        "shared": true,

        "sort": 0,

        "value_type": "individual"

      },

      "type": "graph",

      "xaxis": {

        "buckets": null,

        "mode": "time",

        "name": null,

        "show": true,

        "values": []

      },

      "yaxes": [

        {

          "format": "percent",

          "label": "",

          "logBase": 1,

          "max": null,

          "show": true

        },

        {

          "format": "short",

          "label": null,

          "logBase": 1,

          "max": null,

          "min": null,

          "show": false

        }

      ],

      "yaxis": {

        "align": false,

        "alignLevel": null

      }

    },

    {

      "aliasColors": {},

      "bars": false,

      "dashLength": 10,

      "dashes": false,

      "datasource": "Prometheus",

      "editable": true,

      "error": false,

      "fieldConfig": {

        "defaults": {

          "links": []

        },

        "overrides": []

      },

      "fill": 3,

      "fillGradient": 0,

      "grid": {},

      "gridPos": {

        "h": 9,

        "w": 24,

        "x": 0,

        "y": 32

      },

      "hiddenSeries": false,

      "id": 10,

      "legend": {

        "alignAsTable": true,

        "avg": false,

        "current": false,

        "max": false,

        "min": false,

        "rightSide": true,

        "show": true,

        "total": false,

        "values": false

      },

      "lines": true,

      "linewidth": 2,

      "links": [],

      "nullPointMode": "null as zero",

      "options": {

        "alertThreshold": true

      },

      "percentage": false,

      "pluginVersion": "8.2.1",

      "pointradius": 5,

      "points": false,

      "renderer": "flot",

      "seriesOverrides": [],

      "spaceLength": 10,

      "stack": true,

      "steppedLine": false,

      "targets": [

        {

          "expr": "sum(container_memory_rss{name=~\".+\"}) by (name)",

          "hide": false,

          "intervalFactor": 2,

          "legendFormat": "",

          "refId": "A",

          "step": 240

        },

        {

          "expr": "container_memory_usage_bytes{name=~\".+\"}",

          "hide": true,

          "intervalFactor": 2,

          "legendFormat": "",

          "refId": "B",

          "step": 240

        }

      ],

      "thresholds": [],

      "timeFrom": null,

      "timeRegions": [],

      "timeShift": null,

      "title": "RAM Auslastung pro Container",

      "tooltip": {

        "msResolution": true,

        "shared": true,

        "sort": 0,

        "value_type": "individual"

      },

      "type": "graph",

      "xaxis": {

        "buckets": null,

        "mode": "time",

        "name": null,

        "show": true,

        "values": []

      },

      "yaxes": [

        {

          "format": "bytes",

          "label": "",

          "logBase": 1,

          "max": null,

          "min": null,

          "show": true

        },

        {

          "format": "short",

          "label": null,

          "logBase": 1,

          "max": null,

          "min": null,

          "show": true

        }

      ],

      "yaxis": {

        "align": false,

        "alignLevel": null

      }

    }

  ],

  "refresh": "5s",

  "schemaVersion": 31,

  "style": "dark",

  "tags": [],

  "templating": {

    "list": [

      {

        "auto": true,

        "auto_count": 50,

        "auto_min": "50s",

        "current": {

          "selected": false,

          "text": "30s",

          "value": "30s"

        },

        "description": null,

        "error": null,

        "hide": 0,

        "label": "interval",

        "name": "interval",

        "options": [

          {

            "selected": false,

            "text": "auto",

            "value": "$__auto_interval_interval"

          },

          {

            "selected": true,

            "text": "30s",

            "value": "30s"

          },

          {

            "selected": false,

            "text": "1m",

            "value": "1m"

          },

          {

            "selected": false,

            "text": "2m",

            "value": "2m"

          },

          {

            "selected": false,

            "text": "3m",

            "value": "3m"

          },

          {

            "selected": false,

            "text": "5m",

            "value": "5m"

          },

          {

            "selected": false,

            "text": "7m",

            "value": "7m"

          },

          {

            "selected": false,

            "text": "10m",

            "value": "10m"

          },

          {

            "selected": false,

            "text": "30m",

            "value": "30m"

          },

          {

            "selected": false,

            "text": "1h",

            "value": "1h"

          },

          {

            "selected": false,

            "text": "6h",

            "value": "6h"

          },

          {

            "selected": false,

            "text": "12h",

            "value": "12h"

          },

          {

            "selected": false,

            "text": "1d",

            "value": "1d"

          },

          {

            "selected": false,

            "text": "7d",

            "value": "7d"

          },

          {

            "selected": false,

            "text": "14d",

            "value": "14d"

          },

          {

            "selected": false,

            "text": "30d",

            "value": "30d"

          }

        ],

        "query": "30s,1m,2m,3m,5m,7m,10m,30m,1h,6h,12h,1d,7d,14d,30d",

        "queryValue": "",

        "refresh": 2,

        "skipUrlSync": false,

        "type": "interval"

      }

    ]

  },

  "time": {

    "from": "now-1h",

    "to": "now"

  },

  "timepicker": {

    "refresh_intervals": [

      "5s",

      "10s",

      "30s",

      "1m",

      "5m",

      "15m",

      "30m",

      "1h",

      "2h",

      "1d"

    ],

    "time_options": [

      "5m",

      "15m",

      "1h",

      "6h",

      "12h",

      "24h",

      "2d",

      "7d",

      "30d"

    ]

  },

  "timezone": "browser",

  "title": "Docker - System Dashboard",

  "uid": "0E0FhC7Wz",

  "version": 1

}

Klicke nun auf „Load“.

Dunkles Dashboard-UI mit Upload-Button, Eingabefeld und Load-Button; Editor zeigt JSON mit Optionen 2d, 7d, 30d.

Nun musst du nur noch auf „Import“ klicken.

Dunkles Grafana-Importfenster: Name 'Docker - System Dashboard', Ordner 'General', UID-Feld; blauer Import-Button.

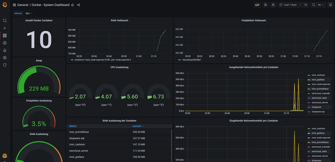
Jetzt solltest du folgendes Dashboard sehen. Es zeigt dir die Anzahl an Docker Containern an, die CPU und RAM Auslastung sowie einige andere Informationen.

Dunkles Dashboard mit mehreren Diagrammen; linke Seite zeigt die große Zahl 10 und grüne Kreisanzeigen (229 MB).

5. Grafana Dashboards öffentlich machen

Nun zeige ich dir, wie du deine Dashboards einfach „teilen“ kannst. Standardmäßig muss man sich einloggen, um sich das Dashboard ansehen zu können. Dies kann man aber ändern. Dazu müssen wir jedoch eine Einstellung in der docker compose Datei machen.

nano /opt/containers/grafana/docker-compose.yml

Hier fügst du folgendes hinzu:

    environment:
      - GF_AUTH_ANONYMOUS_ENABLED=true

Bei mir sieht es dann so aus:

Screenshot eines Grafana-Docker-Compose-Abschnitts mit GF_AUTH_ANONYMOUS_ENABLED=true.

Wichtig ist, dass es in dem Block von „mon_grafana“ ist, da die Einstellungen sonst nicht funktionieren.

Anschließend beenden wir den Container und starten ihn neu.


docker compose -f /opt/containers/grafana/docker-compose.yml down

docker compose -f /opt/containers/grafana/docker-compose.yml up -d  

Nun kannst du auf ein Dashboard klicken und klicke auf die „3 Punkte“.

Dunkles Dashboard-Layout mit Titel General / Docker - System Dashboard; oben rechts Teilen-Symbol.

Jetzt bekommst du diese Ansicht. Hier kannst du noch Einstellungen vornehmen und dann auf „Copy“ klicken. Mit dem Link kannst du dann auf dein Dashboard zugreifen, ohne dass du dich anmelden musst.

Grafana-Share-Dialog: 'Lock time range' mit Hinweis; Copy-Button unten rechts.
Nächster Artikel
Installation und Konfiguration eines MySQL Servers auf VPS
Weitere passende Themen